Trading Company of Recycling Equipment and Systems

image

We offer various waste recycling machines and system. We also buy plastic material, plastic waste and rubber products.

Koei Business Service

Top page

 

[Agricultural Vinyl Sheet Recycle System]

Factory Layout

Click here for magnified view (132KB)

Agricultural Vinyl 
          Sheet Recycle System-Factory Layout

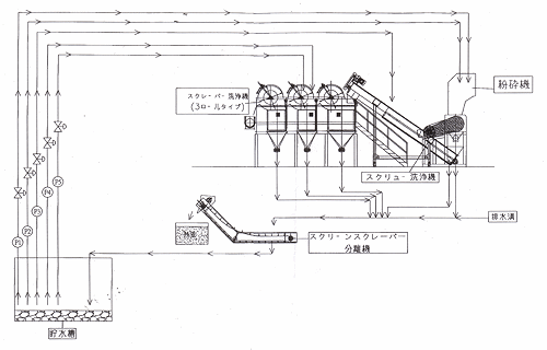
Process Layout

Click here for magnified view (131KB)

Agricultural Vinyl 
          Sheet Recycle System - Process Layout

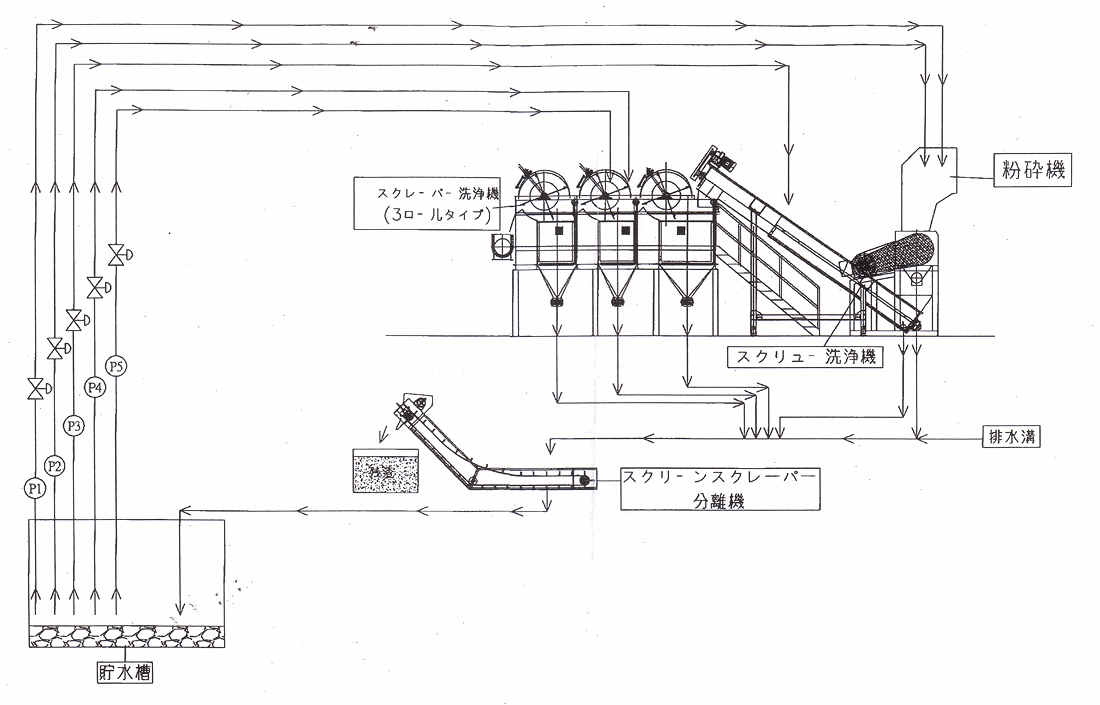
Washing Equipment

Click here for magnified view (100KB)

Agricultural Vinyl 
          Sheet Recycle System -Washer Layout


Copyright(c) 1999-2000 koei business service co.,ltd. All RightsReserved.